Get duration more accurate and realtime tracking system for person detection. makng it easier to monitor the movement of people in a certain area.
Oct 26, 2024
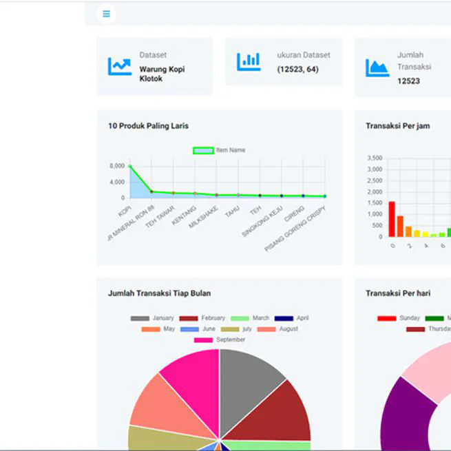
Get insight of customer behaviour with apriori algorithm.
Dec 28, 2023