I enjoy making things. Here are a selection of projects that I have worked on over the years.
Get duration more accurate and realtime tracking system for person detection. makng it easier to monitor the movement of people in a certain area.
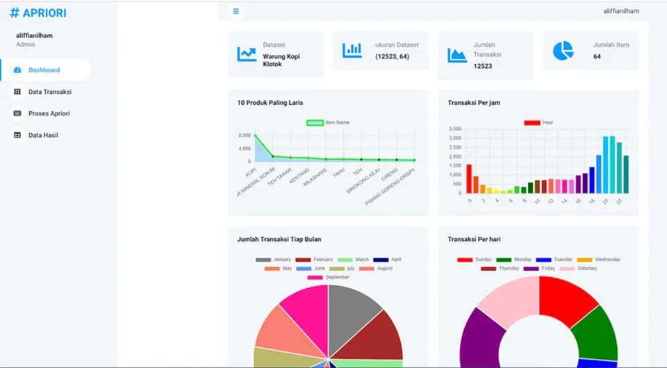
Get insight of customer behaviour with apriori algorithm.